Page de Détail d'une Location
En cliquant sur le nom d'une location dans la liste principale, vous accédez à son tableau de bord détaillé. Cette page offre une vue à 360° d'un site de recharge spécifique et est organisée en plusieurs onglets.
En-tête
La partie supérieure de la page affiche le nom et l'adresse de la location. Un bouton "Modifier" permet de mettre à jour les informations générales du site (nom, adresse, coordonnées GPS, etc.).
Onglet 1 : Fiche Signalétique
Cet onglet présente les informations de base de la location :
- Adresse complète
- Coordonnées GPS
- Type de location (Parking, Voirie...)
- Horaires d'ouverture
Onglet 2 : Points de Charge
Affiche un tableau qui liste tous les points de charge (EVSEs) installés sur ce site.
- Pour chaque EVSE, on voit le nom de la borne à laquelle il appartient, son identifiant
eMI3, et son statut actuel. - Le nom de la borne est un lien cliquable qui renvoie vers la page de configuration détaillée de cette borne.
Onglet 3 : Transactions
Cet onglet affiche la liste de toutes les transactions de recharge qui ont eu lieu sur ce site.
- Il inclut des indicateurs (KPIs) de consommation et de coût spécifiques à la location.
- Un bouton permet d'exporter ces données au format CSV.
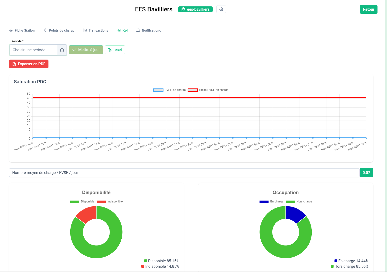
Onglet 4 : KPIs (Indicateurs de performance)
C'est un onglet d'analyse avancée qui présente plusieurs graphiques pour évaluer la performance du site sur une période donnée (filtrable par date).
- Graphiques circulaires : Taux de Disponibilité et taux d'Occupation globaux du site.
- Graphiques en barres :
- Top 5 des points de charge les moins disponibles.
- Top 5 des points de charge les plus occupés.
- Top 5 des points de charge par consommation d'énergie.
- Graphique en courbe : Évolution de la saturation (nombre de points de charge utilisés simultanément).
- Export PDF : Un bouton permet de télécharger un rapport PDF complet de tous ces indicateurs.
Onglet 5 : Notifications
Cet onglet affiche une liste des notifications et alertes qui sont spécifiquement liées à ce site.






No comments to display
No comments to display